Westville website reports
May, 2025
Townofwestville.org monthly web server reports are generated by Ozarks Tech staffers, including:
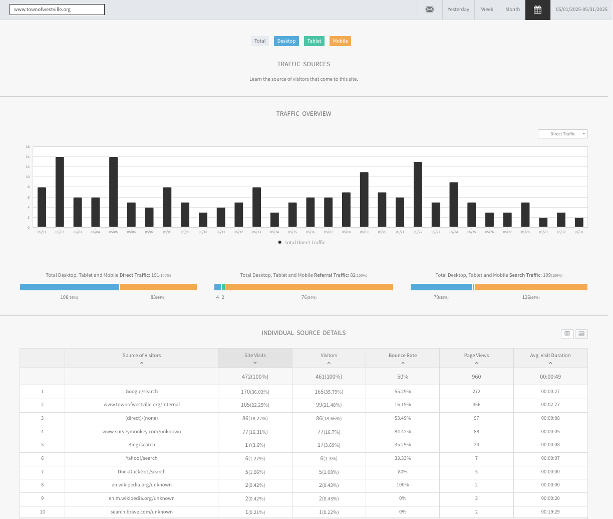
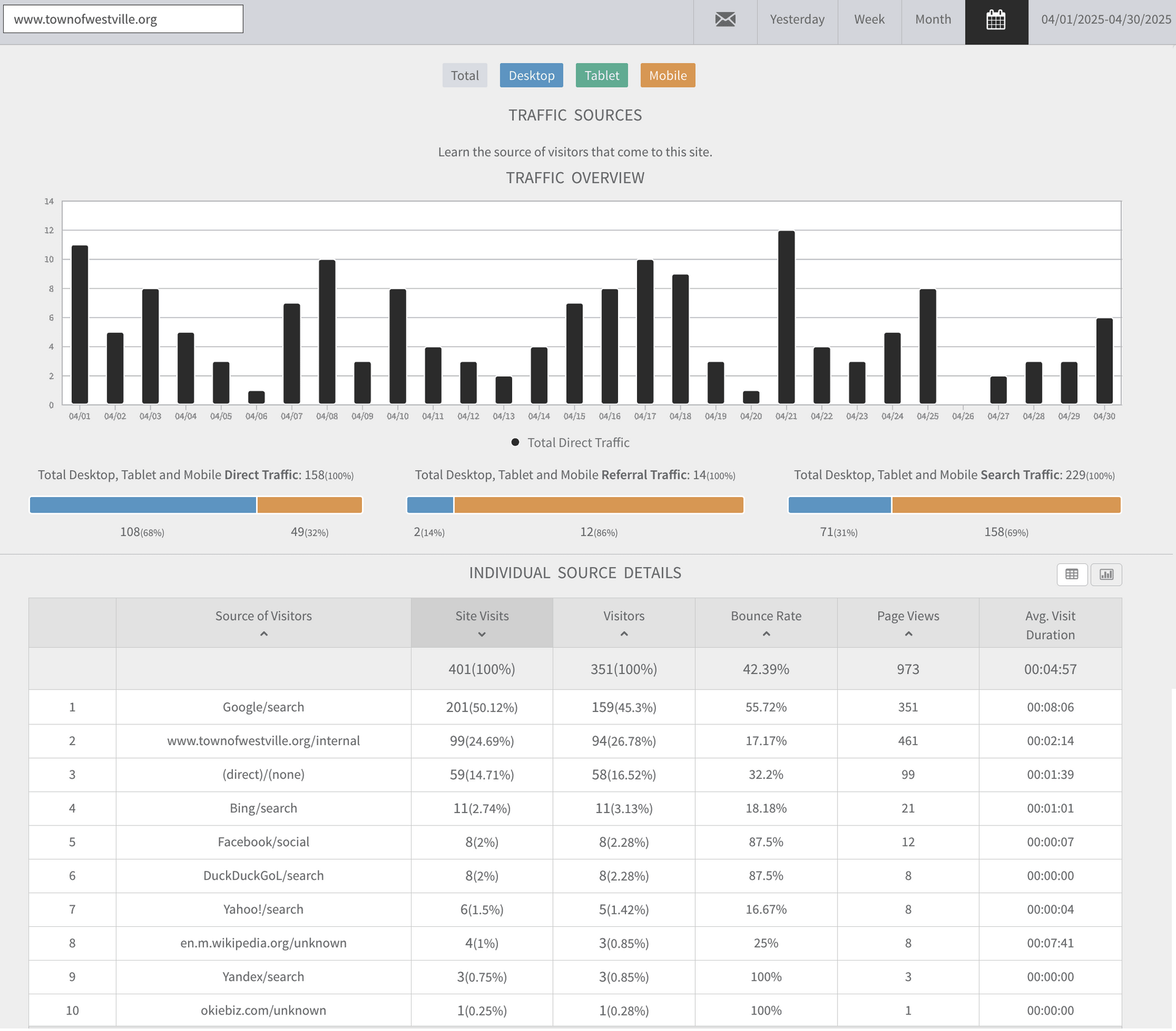
1) Overview
2) Content Data
3) Traffic Sources
4) Geolocation
5) Engagement
6) Browsers/Operating Systems
This data is processed directly from the townofwestville.org server log files, which are 100% reliable. Additionally, a GTmetrix critique of townofwestville.org page structure, coding, home page load times and other technical evaluations, plus a year-to-date and 2024 website traffic report are currently included.
Questions? Contact
cpierce@ozarks.tech
















